Alpha · runs locallyOne dashboard for every
One dashboard for every
AI coding session
Unify Claude Code, Codex, and opencode. Honest telemetry, cross-tool handoffs, Obsidian export — all local.
macOS · MIT licensed · Release v1.0 · View on GitHub
Unified
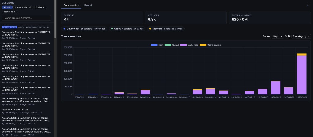
One view across three CLIs
Claude Code, Codex, and opencode sessions side by side — grouped by project, filtered by tool.
Honest
Telemetry that reflects real work
Auto-classify prototypes vs production. Exclude side projects from your reports with one checkbox.
Portable
Hand off between tools
Summarize a Claude session and resume it in Codex (or any direction). Export anything to Obsidian.
See it
Sessions in, signal out.
relai parses session files written by your AI coding CLIs and surfaces them as a single dashboard. No agents to install, no data leaves your machine.




Local-first
Reads what's already on your disk.
Nothing leaves your machine. Originals untouched.
| Tool | Path | Format | Status |
|---|---|---|---|
| Claude Code | ~/.claude/projects/<cwd>/*.jsonl | JSONL | Read-only · parsed |
| Codex | ~/.codex/sessions/YYYY/MM/DD/rollout-*.jsonl | JSONL | Read-only · parsed |
| opencode | ~/.local/share/opencode/opencode.db | SQLite | Read-only · parsed |